| Ethernet device | |
| Location | |
|---|---|
| Room | FX-2.60 |
| IP | |
| DNS name | fluke01.fxmnet.science.ru.nl |
| Network | Machine network |
| IP | 192.168.14.79 |
| MAC | 00:90:e8:33:6b:b9 |
| Outlet | FX-2.40T:135-01-22-12 |
| Switch port | es2-fel-k1-04/2/0/23 |
| Ethernet device | |
| Location | |
|---|---|
| Room | FX-2.60 |
| IP | |
| DNS name | fluke03.fxmnet.science.ru.nl |
| Network | Machine network |
| IP | 192.168.14.77 |
| MAC | 00:90:e8:33:6b:9c |
| Outlet | FX-2.60:135-01-3-10 |
| Switch port | es2-fel-k1-04/1/0/15 |
| Ethernet device | |
| Location | |
|---|---|
| Room | FX00.25 |
| IP | |
| DNS name | fluke05.fxmnet.science.ru.nl |
| Network | Machine network |
| IP | 192.168.14.75 |
| MAC | 00:90:e8:33:6b:a9 |
| Outlet | FX00.25:135-01-27-20 |
| Switch port | es2-fel-k1-04/2/0/32 |
Network attached Fluke radiation meters
[edit | edit source]There are two types of Fluke radiaton meters in use at FELIX. The Fluke 451P, which can detect Beta above 1 MeV and Gamma and x-rays above 25 keV, is able to measure radiation up to 50 mSv/h. The Fluke 451B, which can detect Alpha above 7.5 MeV, Beta above 100 keV, and Gamma above 7 keV, is able to measure up to 500 mSv/h. The fluke01 (FELICE dump) radiation meter is a Fluke 451B. Fluke03 (Box4) and fluke05 (FELICE hall) are Fluke 451P meters.
There is a Fluke 451P manual and a Fluke 451B manual.
The radiation measurements are read out by the Python 3 version of fluked, a radiation meter daemon running on felix-control, which transmits the measurements to the MQTT broker.
The radiation meters are connected to a Moxa NPort 5110 Serial Device Server via an RS232 interface. The Moxa NPort acts as a simple tcp-ip server that transmits the data from the radiation meter to connected ip-clients. The screenshots below reflect the settings used in all the Moxas. The devices can be configured using the web-interface or via telnet. To "listen in" at the network level you can telnet to the device at port 4001. Remember to properly close the connection and not send any ctrl+C commands and such to the device.

The meters are modified by Bryan to run on a 12V adapter. One Fluke radiation meter is located in the FELICE hall:
Another meter in the FELICE hall is located on top of a cable duct connecting the cellar to the hall:
Another Fluke radiation meter, 'FELICE dump', is located in the vault below FELICE:
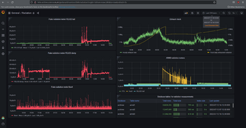
The measurements can be viewed in Grafana in the Radiation dashboard:
Installation
[edit | edit source]First, make sure you have set up Feloperator gitlab authentication for the git clone and pip install commands below to work.
# clone the fluked code cd /opt git clone https://gitlab.science.ru.nl/felix/fluked.git cd fluked chgrp -R fft . chmod -R 2775 .git mkdir log run chmod 2775 log run python3 -m venv .env .env/bin/pip install -r requirements.txt
